全国统一热线 400-8839-687
方案节能
您的当前位置:首页>>高效机房>>方案节能


方案节能  Energy saving scheme

——

方案节能解决的是能源供给侧的问题,主要通过实地考察项目工况确认采用化石能源清洁化利用,还是借助空气能、地源热泵、余热回收、污水源热泵、光热风系统等综合新能源。



地源热泵:

图片6.png图片5.png




空气能:

图片8.png

图片7.png

图片9.png

图片10.png





其他能源(风、光、热):


图片8.png

图片7.png

图片9.png

图片10.png





污水源热泵:

图片12.png图片11.png




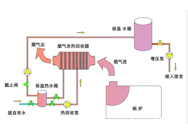
余热回收:

图片14.png图片13.png图片15.jpg